Quản trị toàn bộ quá trình tuyển dụng nhân sự mới, hiệu quả tuyển dụng và chất lượng ứng viên của doanh nghiệp
- Nhận CV và thông tin ứng viên thông qua biểu mẫu có sẵn và tự động cập nhật vào bảng
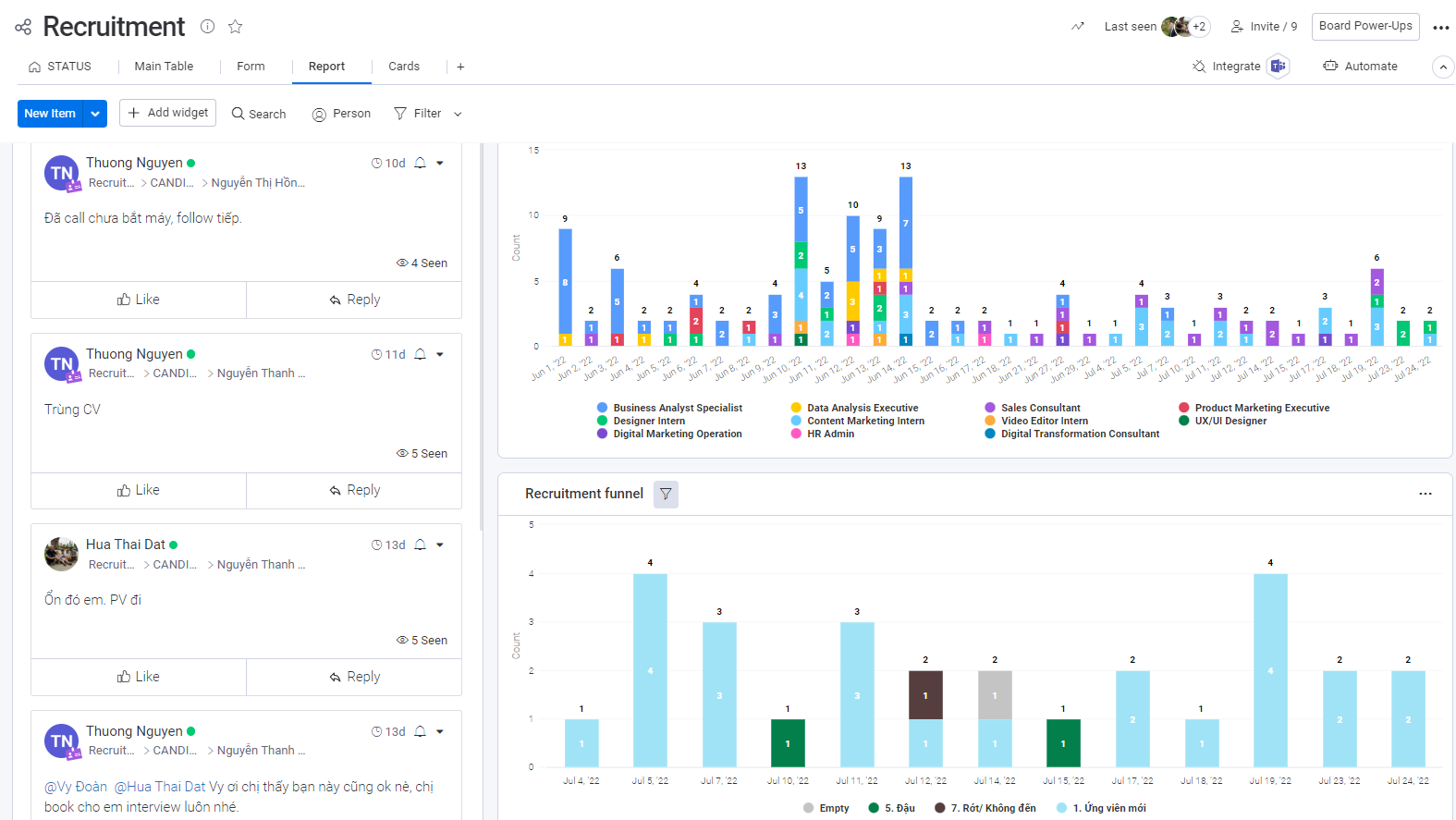
 - Tự động phân loại ứng viên theo vị trí ứng tuyển, giai đoạn tuyển dụng
 - Gửi mail liên hệ ứng viên trực tiếp trên hệ thống, xếp lịch phỏng vấn theo dạng lịch dễ kiểm soát
 - Trao đổi thông tin, phản hồi kết quả xét duyệt CV, kết quả phỏng vấn trực tiếp trên hệ thống
 - Lưu trữ CV, thông tin ứng viên, kết quả phỏng vấn trên cùng hệ thống, dễ dàng liên hệ lại khi có nhu cầu tuyển dụng phù hợp
 - Báo cáo chi tiết, cập nhật kịp thời số lượng CV nhận được, số ứng viên ở từng giai đoạn tuyển dụng, các ứng viên mới được nhận và số lượng nhân sự còn thiếu ở từng vị trí
 










.png)




























